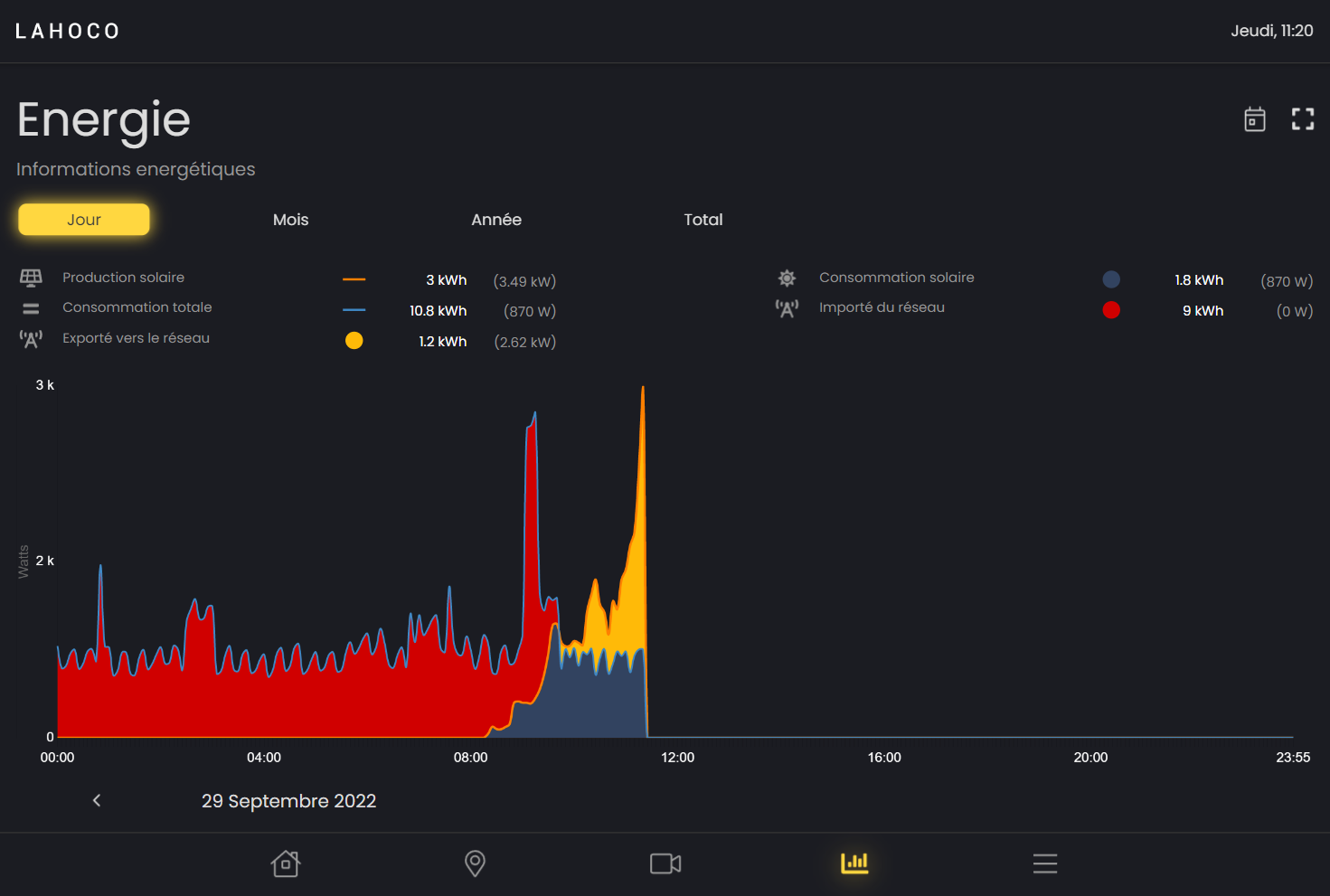
Energie
Diese Seite ist nur für Lahoco-Installationen mit Energiepaket zugänglich. Mit diesem Lahoco-Paket können Sie Ihren Stromverbrauch und Ihre Stromerzeugung überwachen.

Grafik
Es kann zwischen 4 verschiedenen Grafiken gewählt werden :
Tag
Monat
Jahr
Gesamt

Bei den Diagrammen “Monat”, “Jahr” und “Gesamt” kann unten rechts die Art des angezeigten Diagramms geändert werden : “Konsum” und Produktion.
Spezifische Daten zeitlich anzeigen
Es ist möglich, genaue Daten über einen Zeitraum anzuzeigen, indem Sie einfach mit dem Finger oder der Maus über das Diagramm fahren.

Legende / Aenderung der Grafik
Für jede Grafik ist es möglich, Elemente einer Grafik anzuzeigen oder auszublenden, indem sie auf Ihre Legende klicken.

Zeitraum
Es ist möglich, Tag, Monat oder Jahr zu ändern um früherer Daten anzuzeigen.

Optionen
Bei den Grafiken “Tag”, “Monat” und “Jahr” kann man mit der kalenderförmigen Schaltfläche oben rechts schnell zum heutigen Datum zurückkehren.

Es ist auch möglich, den Massstab des Diagramms zu ändern, in dem Sie auf das quadratische Symbol ganz oben rechts klicken und dann den gewünschten Höchstwert für die Höhe des Diagramms auswählen.
