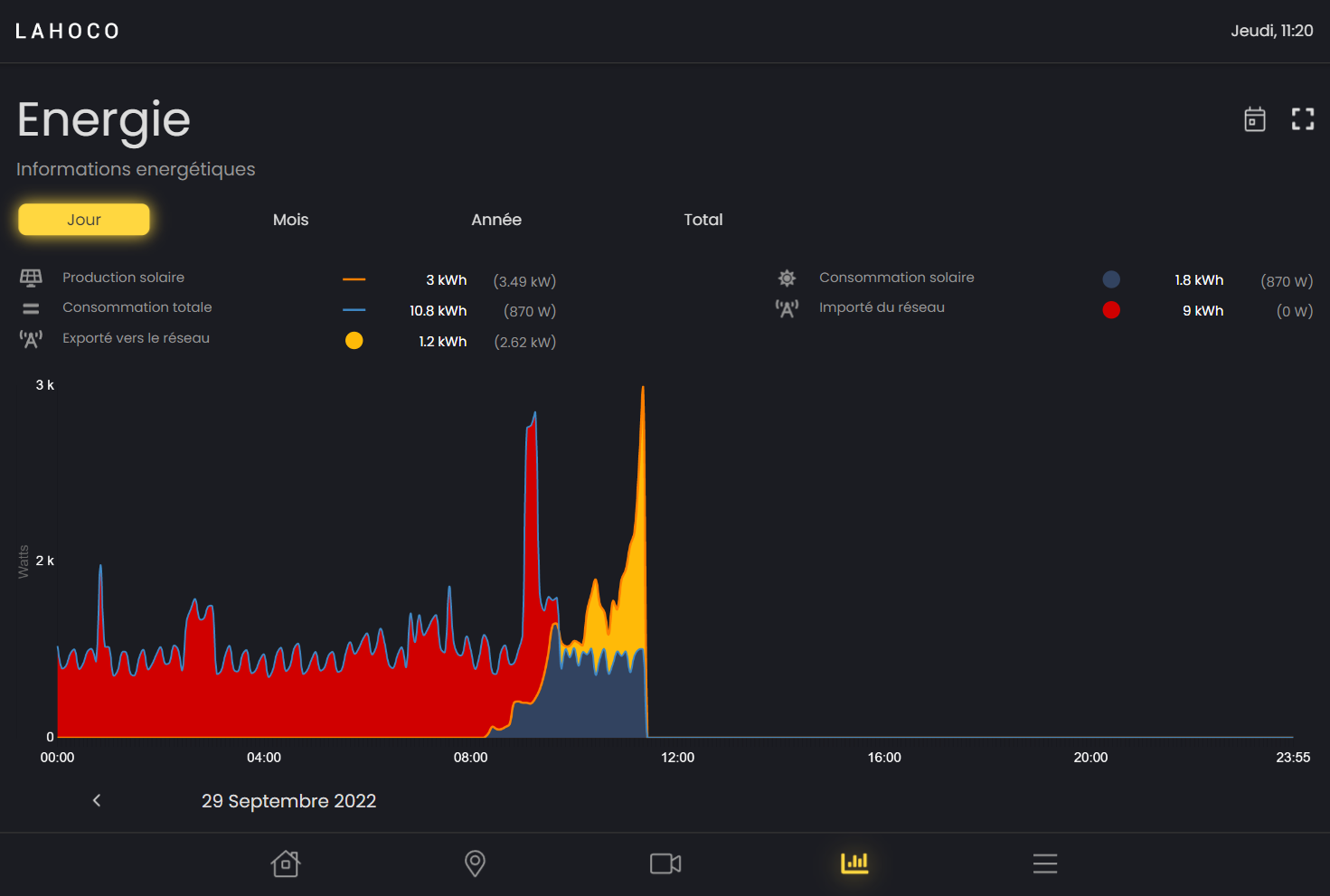
Énergie
Cette page est accessible uniquement aux installations LAHOCO HOME avec des compteurs d'énergie configurés. Cette page permet de monitorer sa consommation et production d'électricité.

Graphiques
Il est possible de choisir entre 4 graphiques différents :
Jour
Mois
Année
Total

Su les graphiques “Mois”, “Année” et “Total” il est possible de changer tout en bas à droite le type de graphique à voir. Ces deux types sont “Consomation” et “Production”.
Voir une donnée précise dans le temps
Il est possible de voir une donnée précise dans le temps, simplement en survolant le graphique avec le doigt ou la souris.

Légende / modification des graphiques
Pour chaque graphique, il est possible d’afficher ou cacher des éléments d’un graphique en cliquant sur sa légende.

Retour dans le temps
Il est possible de changer le jour, le mois ou l’année pour voir des données précédentes.

Options
Sur les graphiques “Jour”, “Mois” et “Année”, il est possible de rapidement revenir à la date d’aujourd’hui avec le bouton en forme de calendrier tout en haut à droite.

Il est aussi possible de modifier l'échelle du graphique en cliquant sur l’icône carrée tout en haut à droite puis après en choisissant la valeur maximale désirée en hauteur pour le graphique.
