Energie
Diese Seite ist nur für Lahoco-Installationen mit dem Energiepaket zugänglich. Dieses LAHOCO-Paket ermöglicht es Ihnen, Ihren Stromverbrauch und Ihre Stromproduktion zu überwachen.

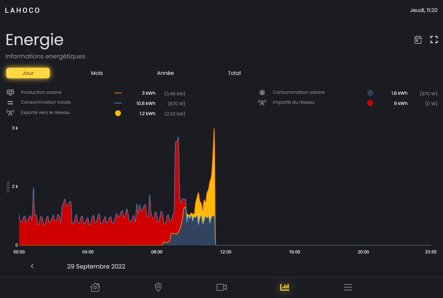
Grafiken
Es kann zwischen vier verschiedenen Grafiken gewählt werden:
Täglich
Monatlich
Jährlich
Insgesamt

Bei den Diagrammen "Monat", "Jahr" und "Gesamt" können Sie ganz unten rechts den Typ des zu sehenden Diagramms ändern. Diese beiden Typen sind "Verbrauch" und "Produktion".
Eine genaue Angabe in der Zeit sehen
Es ist möglich, eine bestimmte Angabe im Zeitverlauf zu sehen, indem man einfach mit dem Finger oder der Maus über das Diagramm fährt.

Legende / Änderung von Grafiken
Bei jedem Diagramm können Sie Elemente eines Diagramms ein- oder ausblenden, indem Sie auf seine Legende klicken.

Zurück in die Zeit
Es ist möglich, den Tag, den Monat oder das Jahr zu ändern, um frühere Daten zu sehen.

Optionen
In den Diagrammen "Tag", "Monat" und "Jahr" kann man mit der kalenderförmigen Schaltfläche ganz oben rechts schnell auf das heutige Datum zurückspringen.

Sie können auch die Skalierung des Diagramms ändern, indem Sie auf das quadratische Symbol ganz oben rechts klicken und anschließend den gewünschten Maximalwert für die Höhe des Diagramms auswählen.
